2001 2002 2003 2004-2007 2008-2009 2010 2011 2012 2013 2014 2015 2016 2017 2018 2019 2020 2021 2022 2023 2024 2025

Information Board

In 2020, we added a new P10 panel display to provide information to viewers about our display. Measuring 12ft wide and 2ft tall, the sign displays information of interest include the radio station we broadcast on, the near real-time power power consumption for the display, the phone number for interacting with the display, and periodically the total amount of power the display has consumed for the season.

Information Board in Action

How it Works

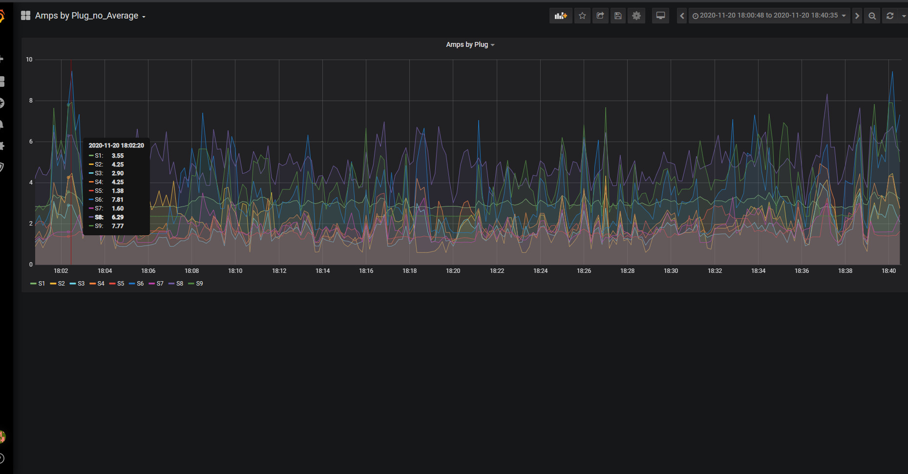
Our display is powered by four 20Amp breakers. We break this down into eight power runs (each less than 10 Amps). All of these power runs feed though a custom-made box that consist of an Arduino Mega, an Arduino Ethernet shield, and a bunch of ACS712 current sensors. These current sensors monitor the electrical field produced in each circuit, and estimate the number of Amps currently being pulled. These power sensors are continuously monitored by the Arduino and it calculates the total wattage consumed each second for each of the eight power runs. The Arduino then takes this information and publishes it via MQTT where it can be consumed by our a number of different tools including our custom C p program that controls the Information Board mounted above the garage and an influx database for logging and statistics.

When it comes to displaying the information on the 12ft sign board, our Custom C++ program monitors the MQTT messages and decides what to display on the sign board. It draws out each pixel in memory and then used the DDP protocol to push the information to a Beagle Bone Black in the back of the board running Falcon Pi Player. The FPP software actually controls the 33 P10 panels making up the board.

Power Monitoring Box
Power Monitoring Box (Inside)
Sensor and Adruino
Chart of Amps for each Circuit
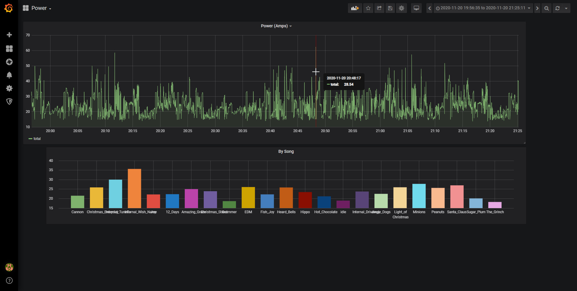
Average Amps/sec by Song
Under Construction
Daytime Picture

Construction Videos

Initial Concept
How it works

Source Code

Our Favorite Light Displays